Question: Need help on Exercise 3 . Please help, provide all python code impo import import import import plotly.express as px import plotly.graph _ objects as
Need help on Exercise Please help, provide all python code
impo
import import import
import plotly.express as px
import plotly.graphobjects as go
We are going to be using the "cars" dataset from seaborn. This includes information about many car types. Our goal is to better understand how
different factors influence the fuel economy of the vehicle.
#Load the mpg dataset from seabor
import seaborn as sns snsload dataset
snsloaddataset mpg
Look at the columns of the dataset to understand the variables you will be working with.
mpghead
cells hidden
Exercise
cells hidden
Exercise
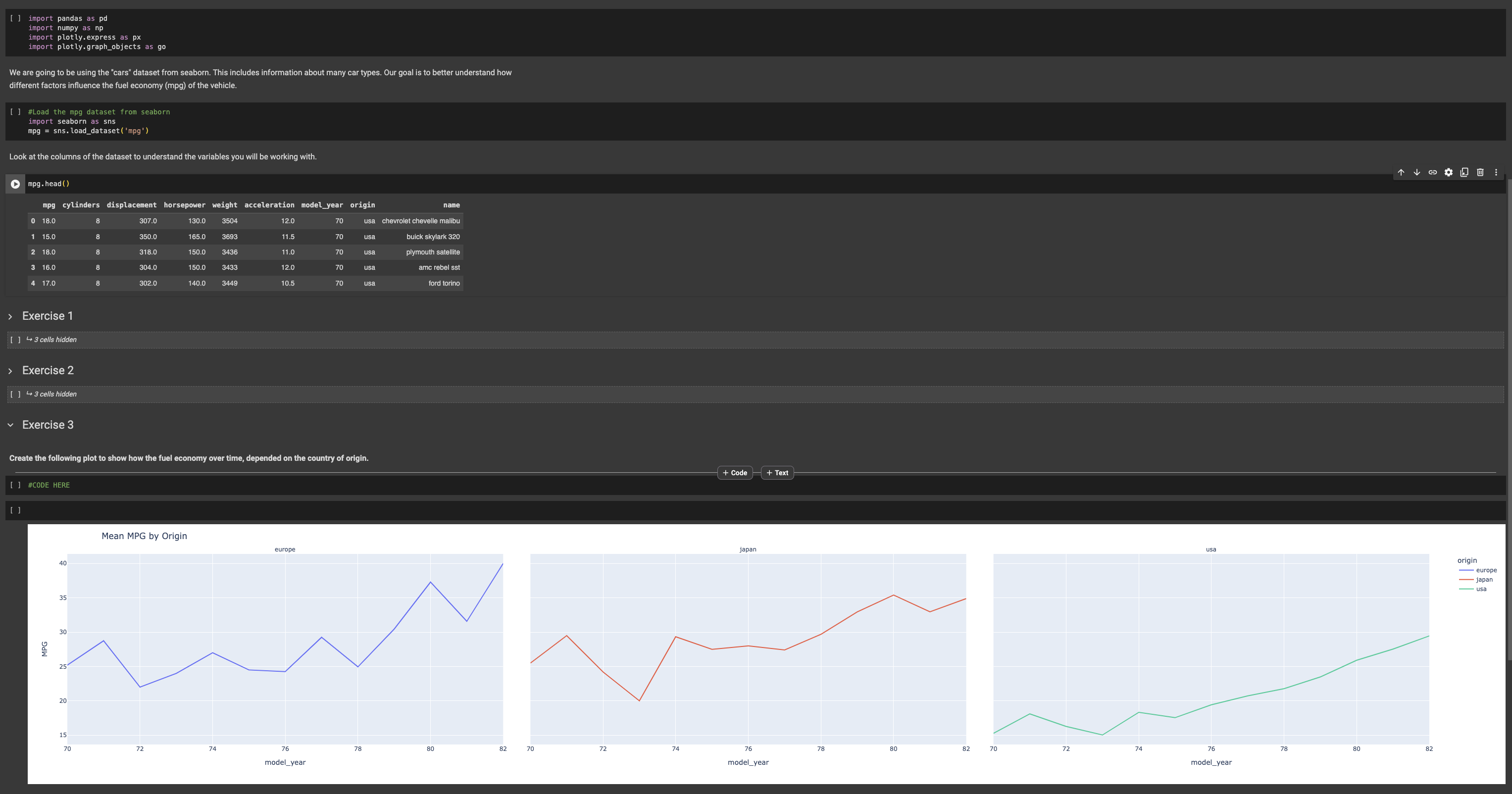
#CODE HERE
Step by Step Solution
There are 3 Steps involved in it
1 Expert Approved Answer
Step: 1 Unlock
Question Has Been Solved by an Expert!
Get step-by-step solutions from verified subject matter experts
Step: 2 Unlock
Step: 3 Unlock
